SaleSmartly Features

SaleSmartly offers wallet recharge, combined payment, and ChatGPT access for better customer service.

1. SaleSmartly Features Overview

1.1. Wallet Recharge in SaleSmartly

The recharge entrance is displayed in Basic Settings - Fee Center - Wallet Balance.

Usage scenarios: After recharging the wallet, the wallet balance can be directly deducted when upgrading/changing the package, purchasing the number of emails sent, and the number of translated characters; in addition, this wallet balance will be synchronously included in the WhatsApp available amount, which can be used to automatically deduct message fees when sending and receiving WhatsApp platform numbers and cloud API numbers.

1.2. Combined Payment in SaleSmartly

When making payment, you can choose the payment method of balance deduction, direct payment or combined payment; when making combined payment, balance deduction will be used first, and when the balance is insufficient, direct payment can be used.

Usage scenario: With this function, you can choose a payment method based on your needs.

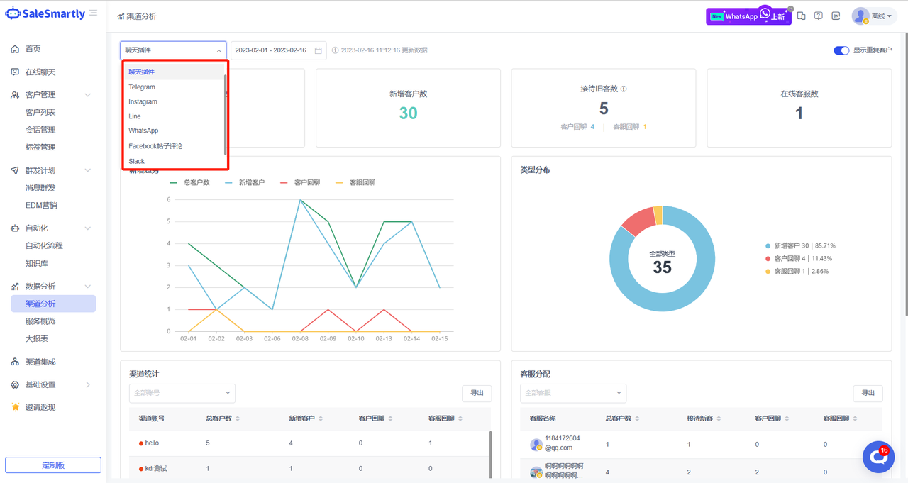
1.3. Channel Analysis Supports Other Channels

Channel analytics now supports additional channels, including chat plugins, Telegram, Instagram, Line, WhatsApp, Slack, and Facebook post comments.

Usage scenarios: With this function, you can view visitor statistics, daily growth trends, and customer service reception status of each channel, so as to help you grasp the overall channel data and more reasonably allocate reception tasks to team members.

1.4. Optimize Sync Contacts

In Channel Integration - Messenger & Comments, the "Generate New Conversation" function has been added to the contact synchronization settings.

Usage scenario: After turning on this feature, when you synchronize Facebook contacts, you can automatically generate new conversations for historical contacts that have not been replied to in the synchronized account, so that you can continue to reply to customer messages in the background without missing any conversations.

1.5. Email Group Sending Integrated into Message Group Sending

In Mass Sending Plan - Mass Message Sending, a new mass email sending function has been added. With this function, you can use the authorized email account to send mass emails to the contacts corresponding to the email account. Note: You can import the mailboxes you need to send mass emails to in Customer Management.

Usage scenario: With this function, when you use an authorized Email account for mass email marketing, you can reduce the chance of marketing emails going into the spam folder and increase the marketing reach rate. After the mass email is sent, you can view the email sending details in the mass message management list.

1.6. SaleSmartly Supports Viewing Order Details

Add a new data report Order Details in Basic Settings - Cost Center. After the payment is successful, the corresponding bill details will appear in this report.

Usage scenario: With this report, you can track and manage system orders efficiently and accurately, helping you with subsequent financial verification.

1.7. SaleSmartly Supports Customizing Profile Pictures

In Channel Integration - Create/Edit Chat Plug-in, a new function for uploading avatars has been added.

Usage scenario: With this function, you can upload your own avatar or business logo according to your needs and customize your own image.

1.8. Online Chat Displays Channel Account Name

In Online Chat - Conversation List Settings, a new "Show Channel Account" function has been added. Once enabled, the corresponding channel account name can be displayed in the conversation management list.

Usage scenario: With this feature turned on, you can view the source of customers without entering the chat interface, making it easier for you to manage customers.

1.9. ChatGPT Access in SaleSmartly

SaleSmartly supports access to ChatGPT. Users can turn on the access switch in Basic Settings - Chat Settings - ChatGPT and enter the Organization ID and API key. After access, SaleSmartly will prioritize triggering the knowledge base & automation. If the knowledge base & automation is not triggered, ChatGPT automatic chat will be triggered.

Usage scenario: When your customer service staff are too busy to receive customers, ChatGPT can connect to the chat, answer customer questions, and relieve customer service reception pressure.